Can you have your desired number of Workload Automation (WA) agent, server and console instances running whenever and wherever? Yes, you can!
Starting from the Workload Automation version 9.5 fix pack 2, you can deploy the server, console and dynamic agent by using Openshift 4.2 or later version platforms. This kind of deployment makes Workload Automation topology implementation 10x faster and 10x more scalable compared to the same deployment in the on-prem classical platform.
Workload Automation provides you an effortless way to create, update and maintain both the installed WA operator instance and WA component instances by leveraging also the Operators feature introduced by Red Hat starting from OCP 4.1 version.
In this blog, we address the following use cases by using the new deployment method:
- Download and Install WA operator and WA component images
- Scheduling – Scale UP and DOWN the WA instances number
- Monitoring WA resources to improve Quality of Service by using OCP dashboard console
Download and Install WA operator and WA components images
WA operator and pod instances prerequisites
Before starting the WA deployment, ensure your environment meets the required prerequisites. For more information, see https://www.ibm.com/support/knowledgecenter/SSGSPN_9.5.0/com.ibm.tivoli.itws.doc_9.5/README_OpenShift.html
Download WA operator and components images
Download the Workload Automation Operator and product component images from the appropriate web site. Once deployed, the Operator can be used to install the Workload Automation components and manage the deployment thereafter.
The following are the available packages:
Flexera (HCL version):
- 9.5.0-HCL-IWS_OpenShift_Server_UI_Agent_FP0002.zip containing the images for all HCL components. Download this package to install either all or select components (agent, server, console).
- 9.5.0-HCL-IWS_OpenShift_Agent_FP0002 containing the HCL agent image
Fixcentral (IBM version)
- 9.5.0-IBM-IWS_OpenShift_Server_UI_Agent_FP0002.zip containing the images for all IBM components. Download this package to install either all or select components (agent, server, console).
- 9.5.0-IBM-IWS_OpenShift_Agent_FP0002 containing the IBM agent image
Each operator package has the following structure (keep it in mind, it can be useful for the steps we are going to see later):

The README file in the Operator package has the same content of the url previously provided in the prerequisites section.
Once the WA Operator images have been downloaded, you can go further by downloading the Workload automation component images.
In this article, we will demonstrate what happens when you download and install the IBM version of the WA operator and how it can be used to deploy the server (master domain manager), console (Dynamical Workload Console), and dynamic agent components.
Deploy the WA Global Operator in OCP
Now we focus on the creation of the Operator to be used to install the Workload Automation server, console and agent components.
NOTE:
Before starting the deploy, proceed as follows:
- Push the server, console and agent images to your private registry reached by OCP cloud or to the Internal OCP registry.
- On an external VM reached by the OCP cloud, install the relational DB needed for the server and/or console persistent data storing.
## Building and pushing the Operator images to a private registry reachable by OCP cloud or Internal OCP registry.
To generate and publish the Operator images by using the Docker command line, run the following commands:
docker build -t <repository_url>/IBM-workload-automation-operator:9.5.0.02 -f build/Dockerfile .
docker push <repository_url>/IBM-workload-automation-operator:9.5.0.02
where <repository_url> is your private registry reachable by OCP or Internal OCP registry.
Otherwise, if you want to use Podman and Buildah command line, see the related commands to use in the README file.
## Deploying IBM Workload Scheduler Operators by using the OpenShift command line:
Before deploying the IBM Workload Scheduler components, you need to perform some configuration steps for the WA_IBM-workload-automation Operator:
- create workload-automation dedicated project using the OPC command line, as follows:
oc new-project workload-automation
- create the WA_ IBM-workload-automation operator service account:
oc create -f deploy/WA_ IBM-workload-automation-operator_service_account.yaml
- create the WA_ IBM-workload-automation operator role:
oc create -f deploy/ WA_ IBM-workload-automation-operator_role.yaml
- create the WA_ IBM-workload-automation operator role binding:
oc create -f deploy/ WA_ IBM-workload-automation-operator_role_binding.yaml
- create the WA_ IBM-workload-automation operator custom resources definition:
oc create -f deploy/crds/ WA_ IBM-workload-automation-operator_custome_resource_definition.yaml
## Installing the operator
We do not have the Operator Lifecycle Manager (OLM) installed, so we performed the following steps to install and configure
the operator:
- In the Operator structure that we have shown you before, open the `deploy` folder.
- Open the ` WA_ IBM-workload-automation_operator.yaml` file in a flat text editor.
- Replace every occurrence of the `REPLACE_IMAGE` string with the following string: `<repository_url>/<wa-package>-operator:9.5.0.02` where <repository_url> is the repository you can select before to push images.
- Finally, install the operator, by running the following command:
oc create -f deploy_ IBM-workload-automation _operator.yaml
Note:
If you have the Operator Lifecycle Manager (OLM) installed, see how to configure the Operator in the README file.
Now we have the WA operator installed in our OCP 4.4 cloud environment, as you can see in the following picture: 
Fig 1. OCP dashboard – Installed Operators view
##Deploy the WA server, console and agent components instances in OCP
- Select the installed WA Operator and go to the YAML section to set the parameter values that you need to install the server, console, and agent instances:
- Choose the components to be deployed, by setting them on true:

3. In this article, we are going to deploy all components, so we set all values on true.Set the number of pod replicas to be deployed for each component:

In this example you leave the default. In this article, we decided to set replicaCount to 2 for each component.
4. Accept the license by setting it to accept.
After all changes have been performed, go to the WA Operator section and select “Create WorkloadAutomationProd”,

Fig 2. OCP dashboard – Installed Operators – IBM Workload Automation Operator instance view
When the action is completed, you can see the number of running WA pods that is the same one selected in the YAML file
for server, console and agent components:

Fig 3. OCP dashboard –Workload – Running pods for workload-automation project.
Scheduling – Scale UP and DOWN instances number
Thanks to the Operator feature, you can decide to scale up or down each component just simply going to the installed WA operator, and modifying the “replicaCount” value number in the YAML file related to the instance you previously created.
Saving the change performed on the YAML file, the Operator automatically updates the number of instances accordingly to the value you set for each component.
In this article we show you how we scaled up the wa-agent instances from 2 to 3, by increasing the replicaCount value, as you can see in the following picture:

Fig 4. OCP dashboard – Modify Installed Operators YAML file for workload-automation project.
After a simple “Save action”, you can immediately see the updated number of running pod instances, as you can see in the following picture:

Fig 5. OCP dashboard –Workload – Pods view for workload-automation-jade project.
Note:
You can repeat the same scenario for the master domain manager and Dynamic Workload Console. The elastic scheduling makes the deployment implementation 10x faster and 10x more scalable also for the main components.
Monitoring WA resources to improve Quality of Service by using OCP dashboard console
Last but not least, you can monitor the WA resources by using OCP native dashboard or going in drill-down on the Grafana dashboard. In this way, you can understand the resource usage of each WA component, collect resource usage and performance across WA resources to correlate implication of usage to performance, and scale up or down WA component number to improve overall components throughput and improve Quality of Service (QoS).
So, you can understand if the number of WA instances you deployed can support your daily scheduling, otherwise you can increase the instances number. Furthermore, you can understand if you need to adequate the WA console instances number to support the simultaneous multiple users access, that is already empowered by the load balance action provided by OCP cloud.
In our example, after having scaled up the replicaCount to 3, we realized that 2 instances were sufficient to have a good performance in our daily scheduling. Thus, we decreased the instance to 2 to not exceed the available resource quotas.
The following pictures show you the scaling down from 3 to 2 instances:

Fig 6. OCP dashboard (workload automation namespace)
The following picture shows a drill-down on the Grafana dashboard of a defined range of time in which we scaled down from 3 to 2 server instances.

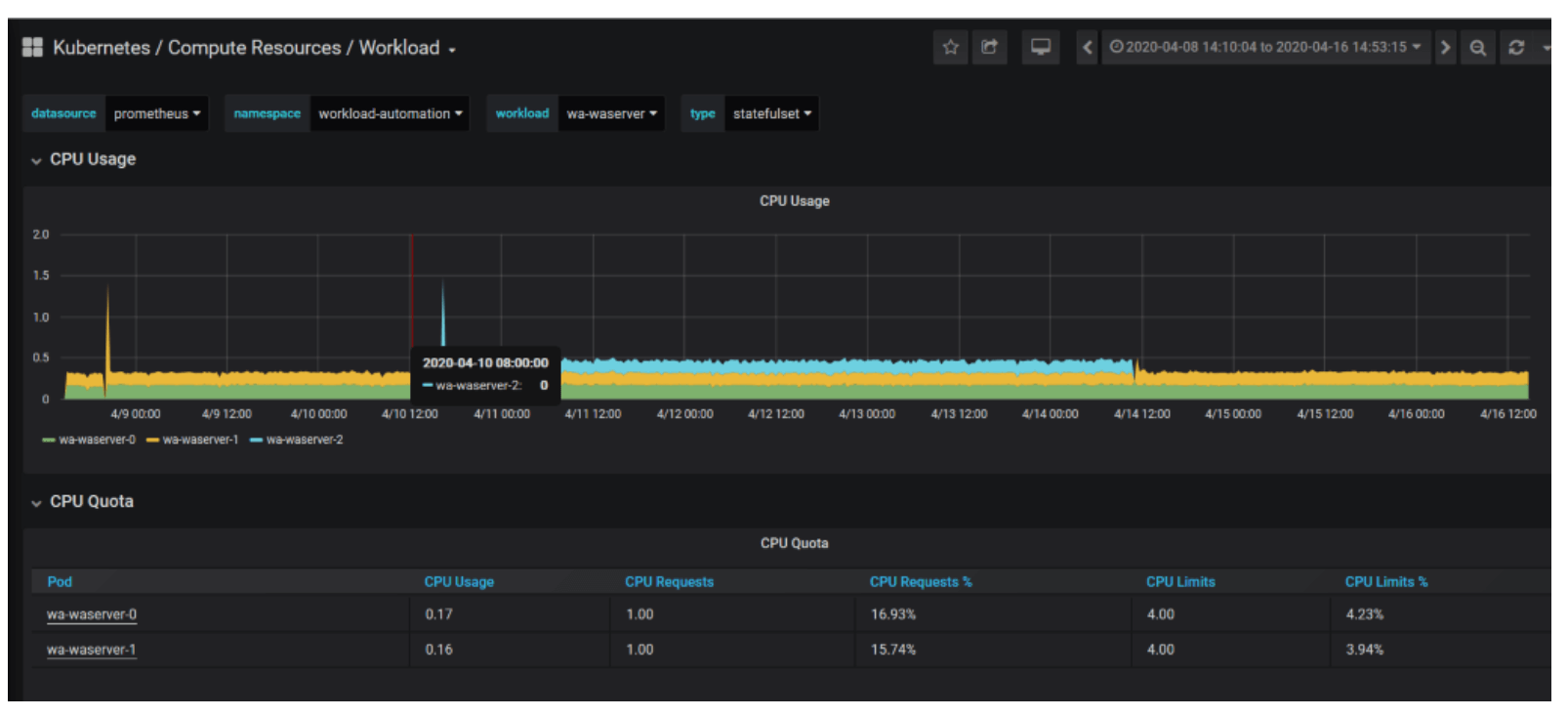
Fig 7. Grafana dashboard – CPU Usage and quota for wa-waserver instance in workload automation namespace

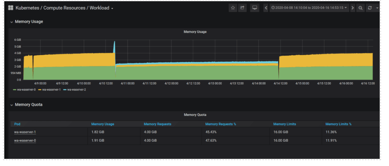
Fig 8. Grafana dashboard – Memory Usage and Quota for wa-waserver instance in workload automation namespace

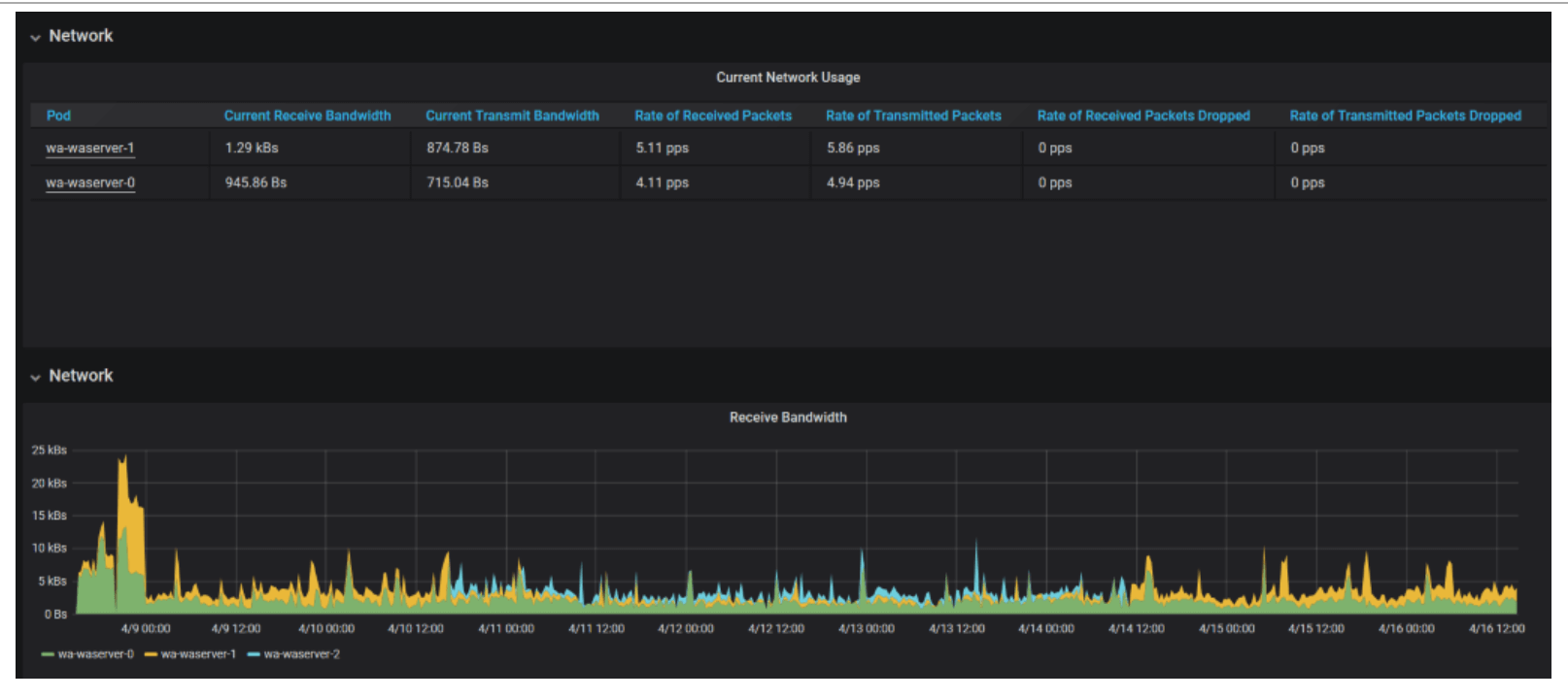
Fig 9. Grafana dashboard – Network Usage and Receive bandwith for wa-waserver instance in workload automation namespace


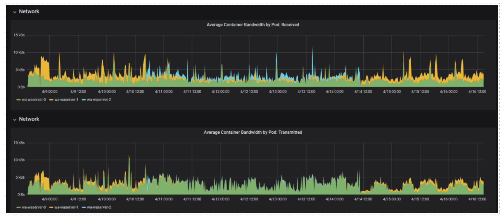
Fig 10. Grafana dashboard – Network Average Container Bandwith by pod -Received and Transmitted for wa-waserver instance in workload automation namespace
Author Bio
Serena Girardini, Workload Automation Test Technical Leader
Serena Girardini is the System Verification Test Team leader for the Workload Automation product in distributed environments. She joined IBM in 2000 as a Tivoli Workload Scheduler developer and she was involved in the product relocation from San Jose Lab to Rome Lab during a short term assignement in San Jose (CA). For 14 years, Serena gained experience in Tivoli Workload Scheduler distributed product suite as developer, customer support engineer, tester and information developer. She covered for a long time the role of L3 fixpack releases Test Team Leader and in this period she was a facilitator during critical situations and upgrade scenarios at customer site. In her last 4 years at IBM she became IBM Cloud Resiliency and Chaos Engineering Test Team Leader. She joined HCL in April, 2019 as expert Tester for IBM Workload Automation product suite and she was recognized as Test Leader for the product porting to the most important Cloud offerings in the market. She has a math bachelor degree.
Linkedin: https://www.linkedin.com/in/serenagirardini/
Federico Yusteenappar, Workload Automation Junior Software Developer
He joined HCL in September 2019 as Junior Software Developer starting to work as Cloud Developer for IBM Workload Automation product suite. My main activity was the extension of the Workload Automation product from a Kubernetes native environment to OpenShift Container Platform. He has a Computer Engineering master degree.
Linkedin: www.linkedin.com/in/federicoyusteenappar
Start a Conversation with Us
We’re here to help you find the right solutions and support you in achieving your business goals.



