Overview
We are very pleased to announce the release of HCL DevOps Deploy 8.1.2 (2025.06). HCL DevOps Deploy is an application-release solution that infuses automation into the continuous delivery and continuous deployment (CI/CD) process and provides robust visibility, traceability, and auditing capabilities.
Our latest release includes our first AI integration called the Deployment Genie, which assists users in identifying the root cause of deployment failures and provides recommendations for resolving the issue. When a failure occurs in a deployment process, the 'Deployment Genie' button can be pressed, which will quickly guide you to the failed step as shown below:

When you click the AI button to the right of the failed step, it will send the output log for analysis by the AI platform, and the results will appear in a dialog. The analysis can greatly reduce the time it could take to remediate issues. We are looking to add even more AI capabilities to the solution in the future.
See Performing AI analysis on failed deployments for more information.
In addition, we have introduced many more new enhancements in DevOps Deploy 8.1.2. In the next section, we review these features available to our customers.
Floating License Type For Deploy
Deploy agents can now reassign licenses from the license pool with floating agent licenses. The agent consumes the license for the duration of the agent's activity. After the agent's work is completed the license is returned to the license pool for use by another agent.
See License types for more information.
Enhanced The Plugin Experience By Providing A New 'available Plugin' Page To Simplify The Plugin Installation Experience
You can now easily install plugins using the 'Available Plugins' page simplifying integrations and expanding support across complex CI/CD environments. The available plugin page allows you to simply click the 'Install' action, as shown below, to simplify the installation experience. There is no need to navigate to the plugin site, download the plugin, and then upload the plugin as you have in the past. Of course, we still support this method if you would like to use it as well.
These new tabs (as shown below) provide a centralized location to manage all of your plugins.

See Installing plug-ins from the Web UI for more information.
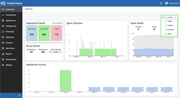
Enhanced Dashboard To Provide Ability To Show Data Based On Current Week, Month, 3 Month, And Year Timeframes
The Dashboard page now allows you to pull data for the past week, past month, past 3 months, or past year using a View pulldown menu as shown below:

Certificate-Based Authentication For Vault And Secret Store Integration
Deploy now contains support for authenticating Vault-defined SSL/TLS certificates.This method is crucial for environments where AppRole is not feasible or supported.
See Adding Vault certificate to the Deploy secret store for more details.
Added A New Step To Retrieve And Read A Version Status For A Component Version
Previously, there was no way to access the version statuses by using a property or plugin step. You can now retrieve and read the component version statuses using the 'Get Version Status Information' plugin step.

When executing in the process, the status information will be in the Output Properties as shown below:

See Deploy Version plugin process steps for more information.
Ability to Download Java Packages From the Settings -> Manage Java Packages Page
You can now download Java packages from the Deploy Web UI. Navigate to Settings and then click on Manage Java Packages. In this view, you can now click 'Download' from the action menu item as shown below:

See Managing Java packages on an agent for more details.
Advanced 'search Z Artifacts' Capability Now Available At Environment Scope For Mainframe Applications
Deploy replaced the environment 'Z Artifacts Search' feature from previous releases with the more advanced search features that come with 'Search Z Artifacts' capability as shown below:

When you click this menu item from the action pulldown menu, a 'Search Z Artifacts' dialog window will appear. Enter a file or version name and then click the Search button as shown below:

See Searching the z/OS environment inventory for more information.
Integration With Secret Store Feature With The Git Source Configuration Plugin
You can now use the Secret Store feature in Deploy to pull GitHub Enterprise (GHE) Personal Access Tokens (PATs) from Vault. You can use these tokens for component configurations to securely pull artifacts using the git source configuration Password field.
See Creating components from git for more details.
New Default Property That Can Be Referenced For The Email Address For The User That Requested Deployment
When a deployment is requested, your process can now reference the user email for the person who submitted the deployment.
See Default properties for more details.
Added A Mechanism To Allow Access To A Deployment Page With All The Desired Deployment Values Pre-Selected
You can now directly access the application deployment page and pass required deployment values as parameters on a URL request.
Support To Prevent A Duplicate Instance Of The Deploy Server Process To Be Started
You are now prevented from starting a second instance of the Deploy Server process. A message is displayed that indicates the process is already running.

See Starting and stopping the server for more information.
Added New REST APIs
The following REST APIs were added with this release:
- Plug-ins
Install a plug-in, Get available plug-ins, Install a local plug-in, Get installed plug-ins
- LLMs (AI)
Gets the list of supported LLM vendors, Gets the list of supported models for the given vendor
- Java packages
Download available Java package
- z/OS non-risky rollback
- Application process request
Get the versions for an application process request
- Vault Certificate
Create a new Vault Certificate, Delete a Vault Certificate, Get information about a Vault Certificate, List the Vault Certificates for a Vault store, Test resolving a value from a Vault Certificate, Update a Vault Certificate
Added Security Updates
- Updated Tomcat to 9.0.105
- Update Apache Groovy to 3.0.24
Mainframe Enhancements
With the DevOps Deploy 8.1.2 release, we also provided the following new enhancements to help our zOS customers:
-
Merge zOS Incremental Versions Stored In External Repositories like JFrog Artifactory or Nexus
This feature is released as part of the plugin 'z/OS External Artifact Repository'. It allows the user to merge several incremental versions that are stored in the external repository and use the new merged version to deploy the artifacts in a single step.

This greatly simplifies the process and is significantly more efficient.
-
Rollback Non-Risky Artifacts
Prior releases of DevOps Deploy only supported rolling back all the artifacts of a component version. This could lead to undesirable results if the artifacts of the version are overlapped by artifacts from versions deployed more recently in the environment.
Users can now use this feature, which is part of the 'rollback dataset' step in the 'zOS-Utility' plugin to rollback only artifacts that have not been overlapped by newer/recent component versions in the environment. To do this, select the 'rollbackNonRisky' menu item as shown below:

To see further details of What’s New in DevOps Deploy 8.1.2, please the What’s New page.
Start your DevOps Deploy Free trial and elevate your CI/CD pipeline with smarter automation and AI
Start a Conversation with Us
We’re here to help you find the right solutions and support you in achieving your business goals.

