Sicurezza delle applicazioni cloud native
Sicurezza delle applicazioni cloud native
I nostri test di sicurezza delle applicazioni, veloci, accurati e agili, sono ora distribuibili ovunque. Ottieni una sicurezza continua e gestisci i rischi e la conformità con la serie più completa di soluzioni integrate di testing e remediation del settore, tra cui test statici, dinamici, interattivi, open source, scansione dei container, test delle API e altro ancora. Per affrontare le sfide e le best practice della sicurezza, HCL AppScan 360° è una piattaforma di sicurezza delle applicazioni cloud-native costruita su una moderna architettura unificata che puoi distribuire in modalità autogestita on-premise, su cloud privato, su cloud pubblico, as-a-service e altro ancora. Integrando la sicurezza in ogni fase del ciclo di vita del software, puoi individuare e risolvere i problemi in anticipo, riducendo il rischio di incidenti.
Vantaggi
Soluzioni scalabili
Per ogni settore, area geografica, caso d’uso e modello di consumo.

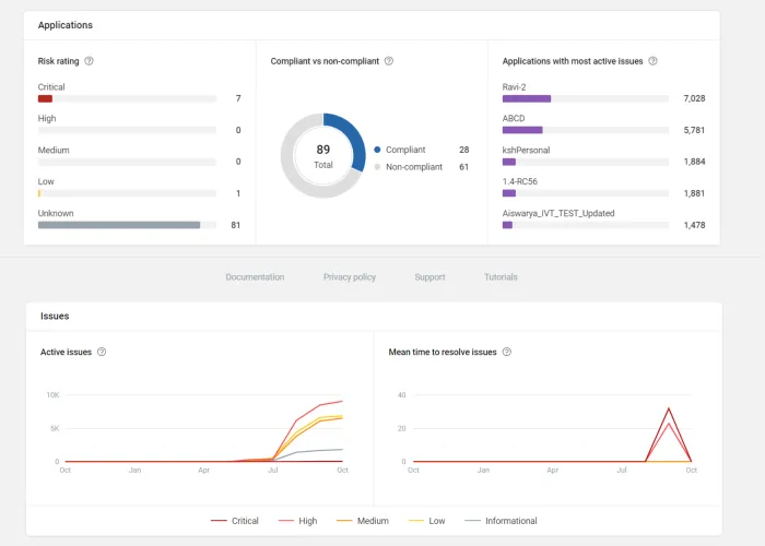
Dashboard centralizzati
Obiettivi e visualizzazioni personalizzabili di tutti i risultati dei test, dello stato di avanzamento dei test e dei rimedi, tutto in un unico posto.

Report utili
Le raccomandazioni di correzione attuabili per ogni vulnerabilità rilevata semplificano e riducono i tempi di triage e di rimedio.

Criteri personalizzabili
I team di sicurezza possono gestire le priorità e garantire la conformità agli standard di sicurezza grazie a un ricco set di controlli di sicurezza personalizzabili e alle politiche di settore e normative, pur effettuando i test nelle prime fasi dello sviluppo.

Conformità alle normative
Garantisci la conformità agli standard e ai benchmark di settore, come PCI DSS, HIPAA, OWASP Top 10, SANS 25 e altri ancora.

HCL AppScan 360º ti permette di gestire il rischio in modo efficace con un’unica piattaforma di sicurezza delle applicazioni.
Funzionalità
Facile integrazione e automazione nella pipeline di sviluppo del software
Suite completa per i test di sicurezza delle applicazioni cloud-native

Suite completa per i test di sicurezza delle applicazioni cloud-native
VLa versione 1.3 di HCL AppScan 360º è autogestita con tecnologia DAST e SAST. Le versioni future amplieranno la piattaforma per includere l’intero set di funzionalità di testing integrate, tutte attualmente disponibili come servizio con HCL AppScan on Cloud.
Disponibile oggi
- Analisi dinamica (DAST). Verifica le applicazioni web e le API contro potenziali vulnerabilità mentre le applicazioni sono in esecuzione.
- Analisi statica (SAST). Analizza il codice sorgente delle applicazioni e delle API alla ricerca di potenziali vulnerabilità durante il ciclo di vita dello sviluppo.
- Piattaforma centralizzata di gestione della sicurezza delle applicazioni con dashboard, policy e posture personalizzabili
- Opzioni di distribuzione on-premises e private cloud autogestite, costruite su un’architettura cloud-nativa Kubernetes.
- Incremento dei plug-in per IDE e strumenti CI/CD per l’automazione di SAST e DAST
- Integrazione di DTS e robuste API per l’automazione personalizzata
Presto disponibile
- Analisi interattiva (IAST). Monitoraggio di applicazioni web e API per aiutare a trovare e risolvere le vulnerabilità senza rallentare lo sviluppo.
- Analisi della composizione del software (SCA). Identifica le vulnerabilità introdotte dai componenti software open-source.
- Maggiori opzioni di distribuzione, tra cui MSP e supporto federale
Risorse in primo piano


Una nuova pietra miliare. Sicurezza delle applicazioni cloud-native con DAST


HCL AppScan 360º mette il potere di scelta nelle tue mani


Il vicepresidente esecutivo di HCLSoftware Rajesh Iyer parla delle tendenze nella sicurezza delle applicazioni e del rilascio di HCL AppScan 360º

